The Challenge
A growing SaaS startup was experiencing rapidly escalating AWS costs, with monthly bills for EC2, S3, and data transfer services totaling $2,904/month. The infrastructure team was spending significant time firefighting capacity issues while costs spiraled out of control. We were brought in to conduct a comprehensive cost optimization audit and implement strategic changes across EC2 compute, S3 storage, and data transfer services. For related strategies, see our cost optimization blog.
⚡ EC2 Instance Optimization
EC2 costs were the largest component of the AWS bill, driven by over-provisioned instances, inefficient autoscaling, and suboptimal instance type selection. Through systematic analysis and optimization, we achieved significant cost reductions while maintaining performance and reliability. For autoscaling strategies, see our guides.

EC2-Instances daily costs: Reduced from ~$20/day to ~$11.50/day (Nov 11-29, 2025)
📊 EC2-Instances Cost Trend
Nov 11-29, 2025: Daily costs reduced from ~$20/day to ~$11.50/day
Spot Instances for Stateless Workloads
Identified stateless workloads that could tolerate interruptions and migrated them to AWS Spot Instances. This provided up to 90% cost savings on compute resources while maintaining application availability through proper instance distribution and interruption handling.
Pod Resource Requests/Limits Optimization
Analyzed actual CPU and memory utilization across all Kubernetes pods using Prometheus metrics and Grafana dashboards. Found that most pods were over-provisioned with requests set 2-3x higher than actual usage. Systematically adjusted requests and limits to match real utilization patterns, which reduced the number of required nodes in the cluster by 35%.
Karpenter Implementation
Replaced Cluster Autoscaler with Karpenter for more intelligent node provisioning. Karpenter's bin-packing algorithm and faster node launch times (sub-minute vs. 2-3 minutes) improved cluster utilization from 45% to 75%. The system now automatically selects optimal instance types based on pod requirements, resulting in better cost-efficiency.
Planning a similar migration? See our
complete Cluster Autoscaler to Karpenter Migration Guide 2026 for step-by-step patterns and zero-downtime strategies.
Node Size Optimization
Analyzed node-level metrics including CPU allocation, memory allocation, and pod distribution. Right-sized node instance types to better match workload requirements, eliminating wasted capacity. Optimized node pools for different workload types (database, application, spot workloads) to maximize utilization while maintaining performance SLAs.

Karpenter Dashboard: Real-time monitoring showing improved node utilization, pod distribution, and cluster efficiency
📈 Karpenter Dashboard
Real-time monitoring showing improved node utilization, pod distribution, and cluster efficiency
🌐 EC2-Other (Data Transfer) Optimization
EC2-Other costs, primarily driven by NAT Gateway data transfer, were consuming a significant portion of the budget. Through deep analysis of VPC Flow Logs and application behavior, we identified and eliminated unnecessary data transfer.

EC2-Other daily costs: Reduced from ~$65/day to ~$15/day (77% reduction, Nov 24-29, 2025)
📊 EC2-Other Cost Trend
Nov 24-29, 2025: Daily costs reduced from ~$65/day to ~$15/day (77% reduction)
NAT Gateway Data Transfer Analysis
Analyzed VPC Flow Logs to identify the root cause of high NAT Gateway data transfer costs. Discovered that database backups were being uploaded to S3 over NAT Gateways without compression. The backups were being transferred as plain, uncompressed files, resulting in 10x more data transfer than necessary.
Backup Compression Implementation
Implemented gzip compression for all backup files before upload to S3. This simple change reduced data transfer by 90%, cutting NAT Gateway costs from $65/day to approximately $6.50/day. The compression added minimal CPU overhead while dramatically reducing network costs.
Resource Cleanup
Conducted a comprehensive audit of unused AWS resources:
- Removed unused EBS snapshots (saving $200/month)
- Deleted orphaned Elastic IPs not attached to running instances
- Cleaned up old AMIs and snapshots beyond retention policy
- Terminated idle EC2 instances in non-production environments
💾 S3 Storage Optimization
All data was stored in S3 Standard storage class, regardless of access patterns. By implementing intelligent lifecycle policies and moving data to appropriate storage tiers, we achieved significant storage cost reductions without impacting application performance.

S3 daily costs: Reduced from ~$11.80/day to ~$0.50/day (96% reduction, Nov 24-29, 2025)
📊 S3 Cost Trend
Nov 24-29, 2025: Daily costs reduced from ~$11.80/day to ~$0.50/day (96% reduction)
Storage Class Migration
Analyzed S3 access patterns using CloudWatch metrics and S3 Storage Class Analysis. Implemented lifecycle policies to automatically transition data:
- Standard-IA: For data accessed less than once per month (50% cost reduction)
- Glacier Instant Retrieval: For archival data with infrequent access (68% cost reduction)
- Glacier Flexible Retrieval: For long-term backups (80% cost reduction)
All frequently accessed data remained in Standard storage for optimal performance.
Backup Lifecycle Management
Implemented automated backup lifecycle policies aligned with Recovery Point Objectives (RPO). Automated deletion of backups beyond retention requirements, reducing storage costs by eliminating unnecessary long-term retention. Configured intelligent tiering for backup data that transitions between storage classes based on access patterns.
Technical Implementation
📊 Monitoring & Metrics
Throughout the optimization process, we leveraged comprehensive monitoring to make data-driven decisions:
Karpenter Dashboard
Real-time visibility into node distribution, pod allocation, CPU/memory utilization, and spot instance percentage. Enabled proactive optimization and capacity planning.

Karpenter Dashboard: Node distribution, pod allocation, and cluster metrics
📈 Karpenter Dashboard
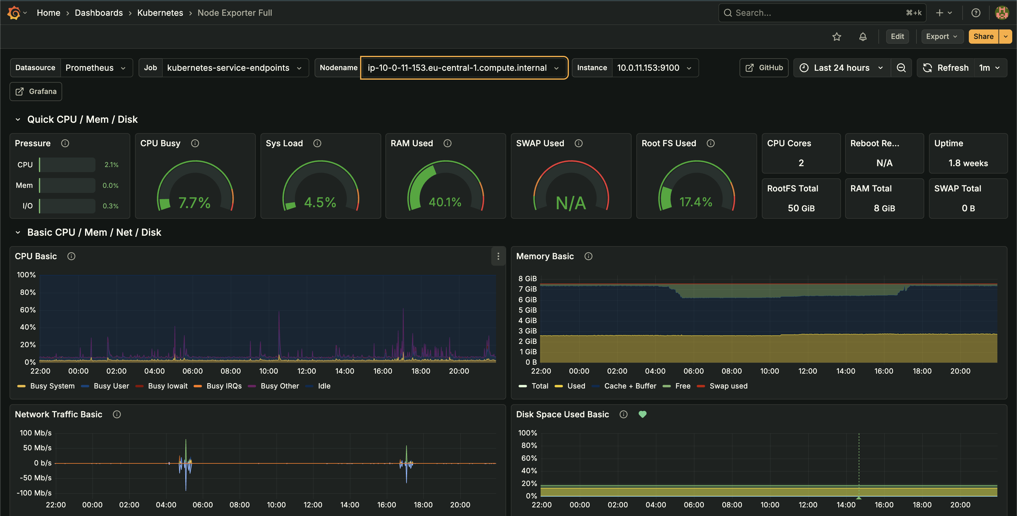
Node Exporter Metrics
Detailed node-level metrics including CPU pressure, memory usage, I/O wait, and system load. Used to right-size instances and identify underutilized nodes.

Node Exporter Dashboard: CPU pressure, memory usage, I/O wait, and system load metrics
📊 Node Exporter Dashboard
Kubernetes Pod Resource Monitoring
Tracked actual CPU and memory usage vs. requests/limits across all containers. Identified over-provisioned pods and optimized resource allocation to match real-world utilization patterns.

Kubernetes Pod Resource Monitoring: CPU and memory usage vs. requests/limits across all containers
📊 Kubernetes Pod Resource Dashboard
AWS Cost & Usage Reports
Daily cost breakdowns by service, instance type, and usage pattern. Enabled identification of cost drivers and measurement of optimization impact.