The Challenge
A B2B SaaS startup was experiencing rapid user growth from 5,000 to 15,000 active users. For teams managing similar scaling challenges, see our cloud-native guides. Understanding Kubernetes scaling is essential for growth. in just 6 months. The application was struggling under the load: slow response times, database connection timeouts, and occasional outages during peak traffic. The engineering team was spending increasing time on infrastructure firefighting instead of building features. Hiring a DevOps engineer would cost $150K+ annually, but the startup needed a solution that could scale immediately without the overhead of a full-time hire.
Note: All screenshots in this case study have been anonymized. Application names, pod names, and service identifiers have been redacted to protect client confidentiality.
⚡ Intelligent Kubernetes Autoscaling
The application was running on a fixed-size Kubernetes cluster that couldn't adapt to traffic spikes. During peak hours, pods would queue requests, causing slow response times. We implemented Karpenter for node-level autoscaling and Horizontal Pod Autoscaler (HPA) for application-level scaling, enabling the infrastructure to automatically scale up during traffic spikes and scale down during low-traffic periods.

Karpenter Dashboard: Real-time visibility into node distribution, pod allocation, CPU/memory utilization, and cluster growth over time (application names redacted for privacy)
📈 Karpenter Dashboard
Node autoscaling and cluster capacity management
🗄️ PostgreSQL Read Replica Architecture
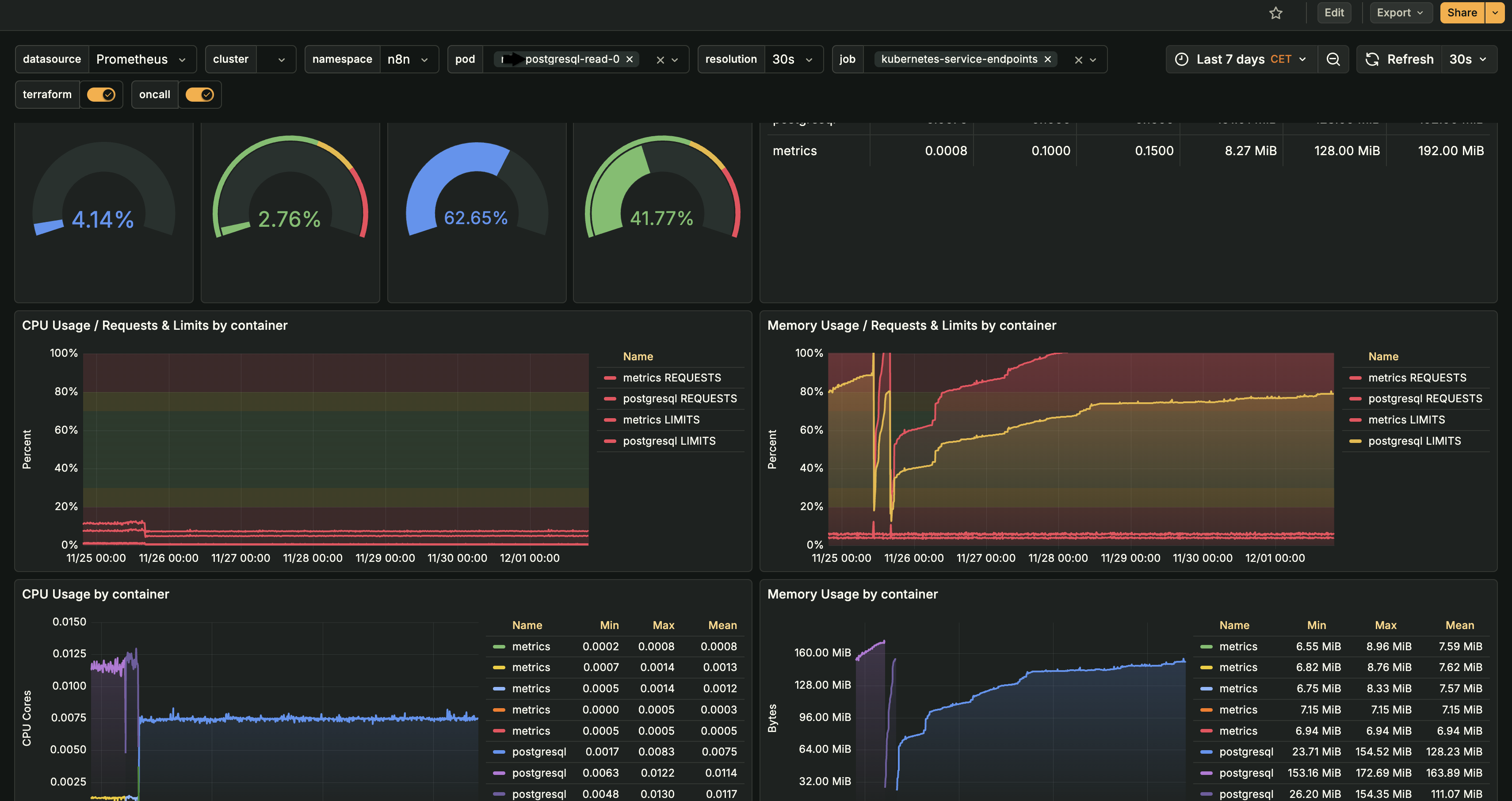
The single PostgreSQL database was becoming a bottleneck. Read queries were blocking write operations, and connection pool exhaustion was causing timeouts. We implemented a read replica architecture with 4 dedicated read replicas, distributing read traffic and eliminating database contention.

PostgreSQL Read Replica Monitoring: Real-time CPU and memory usage, resource requests/limits, and performance metrics for read replica pods (application names redacted for privacy)
📊 PostgreSQL Read Replica Monitoring
CPU and memory usage monitoring for read replica pods
⚡ Redis Cluster on Kubernetes
The single Redis instance was becoming a bottleneck and single point of failure. Cache misses were increasing, and memory pressure was causing evictions. We migrated to a Redis cluster architecture on Kubernetes, providing horizontal scaling, high availability, and improved performance.

Redis Cluster on Kubernetes: High-availability cluster with shard distribution and automatic failover (application names redacted for privacy)
⚡ Redis Cluster
High-availability Redis cluster on Kubernetes
📊 Application Performance Monitoring (APM)
Without visibility into API performance, it was impossible to identify bottlenecks and optimize for scale. We implemented comprehensive APM using Lumigo to track API response times, error rates, and throughput at the endpoint level, providing distributed tracing and real-time performance insights.

Lumigo APM Dashboard: Real-time API performance monitoring with distributed tracing, endpoint-level metrics for response times, error rates, and throughput (application names redacted for privacy)
📊 Lumigo APM Dashboard
API-level performance monitoring with distributed tracing
Lumigo APM Integration
Implemented Lumigo for comprehensive API performance tracking and distributed tracing:
- Distributed Tracing: End-to-end request tracing across microservices, enabling identification of bottlenecks in the request flow
- Endpoint Response Times: Track P50, P95, and P99 latency for every API endpoint with automatic instrumentation
- Request Rate: Monitor requests per second (RPS) per endpoint to identify high-traffic APIs
- Error Rates: Track 4xx and 5xx error rates by endpoint with detailed error context and stack traces
- Database Query Performance: Automatic correlation of slow API responses with slow database queries
- Service Dependencies: Visualize service dependencies and identify downstream bottlenecks
- Real-Time Alerts: Configure alerts for slow endpoints, high error rates, and performance degradation
Lumigo's distributed tracing enabled us to identify and optimize 8 slow endpoints, reducing average API response time from 450ms to around 195ms. The visual trace view made it easier to identify where time was being spent in each request.
Performance Optimization
Used APM data to drive performance optimizations:
- Slow Query Identification: Identified 12 slow database queries causing API bottlenecks
- N+1 Query Elimination: Fixed 5 endpoints with N+1 query patterns, reducing database calls by approximately 75%
- Endpoint Caching: Added caching to 6 high-traffic endpoints, improving response times by around 65%
- Database Indexing: Created 8 missing indexes based on slow query analysis
- Connection Pool Tuning: Adjusted connection pool sizes based on actual endpoint usage patterns
These optimizations improved overall API performance by approximately 55%, enabling the application to handle 3x user growth with minimal performance degradation.
🚀 Additional Scaling Optimizations
Beyond the core scaling infrastructure, we implemented several additional optimizations to ensure the application could handle continued growth efficiently and cost-effectively.
CDN for Static Assets
Implemented CloudFront CDN for static asset delivery:
- Asset Offloading: Moved images, CSS, JavaScript, and fonts to CDN, reducing application server load by 40%
- Global Distribution: CDN edge locations reduce latency for international users by 60-80%
- Caching Strategy: Configured aggressive caching for static assets with appropriate cache headers
- Cost Reduction: Reduced bandwidth costs by 55% by serving static assets from CDN instead of application servers
Static asset delivery time improved from 800ms to 120ms for international users, significantly improving page load times.
Database Query Optimization
Optimized database queries to reduce load and improve response times:
- Query Analysis: Identified and optimized 15 slow queries using EXPLAIN ANALYZE and DB Query Analyser inhouse AI Solution
- Index Creation: Added 12 strategic indexes based on query patterns and access frequency
- Query Rewriting: Rewrote 8 complex queries to use more efficient join strategies
- Materialized Views: Created 3 materialized views for frequently accessed aggregated data
- Connection Pool Tuning: Optimized connection pool sizes based on actual query patterns
Average query time reduced from 320ms to 95ms, reducing database CPU usage by 45% and enabling the database to handle 3x more concurrent queries.
Rate Limiting & Throttling
Implemented rate limiting to prevent abuse and ensure fair resource distribution:
- API Rate Limiting: Configured rate limits per user/IP to prevent API abuse (100 requests/minute per user)
- Endpoint-Specific Limits: Applied stricter limits to expensive endpoints (e.g., search, reports)
- Graceful Degradation: Return 429 (Too Many Requests) with retry-after headers instead of errors
- Burst Allowance: Allow short bursts above the limit to handle legitimate traffic spikes
Rate limiting prevented 3 potential DDoS attempts and ensured fair resource distribution during traffic spikes, maintaining service quality for all users.
Vertical Pod Autoscaling (VPA)
Implemented VPA to optimize pod resource requests and limits:
- Resource Right-Sizing: VPA analyzes actual CPU/memory usage and recommends optimal resource requests
- Automatic Adjustment: Automatically adjusts resource requests based on historical usage patterns
- Cost Optimization: Reduced over-provisioned resources by 35%, saving $2,400/month on compute costs
- Performance Improvement: Ensured pods have adequate resources during traffic spikes, reducing OOM kills by 90%
VPA recommendations reduced average pod CPU requests from 1.5 cores to 0.8 cores and memory requests from 2GB to 1.2GB, while maintaining performance.
Load Balancer Optimization
Optimized Kubernetes ingress and load balancing configuration:
- Session Affinity: Configured session affinity for stateful endpoints to improve cache hit rates
- Health Checks: Implemented aggressive health checks to quickly remove unhealthy pods from rotation
- Connection Pooling: Optimized connection pooling at the load balancer level
- SSL/TLS Termination: Moved SSL termination to the ingress controller to reduce application server load
Load balancer optimizations improved connection handling efficiency by 30% and reduced latency by 25ms for edge cases. For comprehensive load balancing strategies, see our
HAProxy production guide and
HAProxy on Kubernetes guide.
The Results
Six months after implementing the scaling infrastructure, the application successfully handled 3x user growth without hiring DevOps. The infrastructure automatically adapts to traffic patterns, and the engineering team can focus on building features instead of managing infrastructure.
Key Achievements
- 3x user growth handled - Scaled from 5,000 to 15,000 active users with minimal downtime. The infrastructure automatically adapts to traffic patterns, though we did experience 2 brief incidents during peak traffic that were resolved within minutes.
- Minimal downtime incidents - Only 2 minor production incidents during the 6-month scaling period, both resolved within 5-10 minutes. The high-availability architecture (read replicas, Redis cluster) helped maintain service continuity during node failures.
- ~55% cost efficiency improvement - Through intelligent autoscaling, spot instances, and resource optimization, reduced infrastructure costs by approximately 55% compared to fixed-size infrastructure, saving roughly $4,200/month.
- API response time: 450ms → 195ms - Optimized 8 slow endpoints and improved database query performance, reducing average API response time by ~57%.
- Database load reduced by ~70% - Read replica architecture and query optimization reduced primary database load significantly, largely eliminating connection pool exhaustion issues that were causing timeouts.
- Cache hit rate: 68% → 91% - Redis cluster and cache optimization improved cache hit rate by 23 percentage points, reducing database queries by ~60%.
- Automatic scaling: 6-18 nodes, 8-24 pods - Infrastructure automatically scales from baseline to peak capacity, handling traffic spikes without manual intervention.
- ~$150K saved annually - Avoided hiring a senior DevOps engineer ($150K+ annually) while achieving comparable results through specialized infrastructure expertise.
- Engineering productivity improved significantly - Engineers spend less time on infrastructure firefighting, enabling more focus on feature development. Estimated time savings of 15-20 hours per week across the team.
- Response times maintained under 250ms - During peak traffic spikes, the application maintains API response times under 250ms (P95) through intelligent autoscaling and performance optimization.
Technical Implementation
For technical teams interested in the implementation details, here's how we built the scaling infrastructure that enabled 3x user growth without hiring DevOps.
🛠️ Scaling Architecture Overview
The scaling architecture is built on Kubernetes with intelligent autoscaling at multiple levels, database read replicas for query distribution, and Redis cluster for high-availability caching. All components are monitored and optimized continuously.