The Challenge
A B2B SaaS startup was experiencing production outages every week, with the engineering team spending 40% of their time firefighting infrastructure issues instead of building features. For teams struggling with reliability issues, process improvements are critical. See our high availability guides for database reliability. The application lacked comprehensive monitoring - when something broke, engineers had no way to understand what was happening. Alerts were either missing entirely or generating excessive noise (approximately 195 alerts per week, with 180+ being false positives or noise). Deployments were manual and error-prone, taking 45 minutes and frequently causing incidents. Critical issues like database connection failures, disk space exhaustion, and pod crashes were only discovered when customers reported problems - by then, it was too late.
Note: All screenshots in this case study have been anonymized. Application names, pod names, and service identifiers have been redacted to protect client confidentiality.
📊 Comprehensive Application Monitoring
The application had no visibility into its runtime behavior. When issues occurred, engineers were flying blind - no metrics, no logs, no way to understand what was happening. We implemented a complete observability stack that provides real-time insights into application performance, error rates, and user experience metrics.

Kubernetes Pods Dashboard: Real-time pod health monitoring, resource utilization, and application metrics across all services (application names redacted for privacy)
📊 Kubernetes Pods Dashboard
Real-time visibility into pod health and resource utilization
Application Metrics & Tracing
Integrated Prometheus and Grafana for application-level metrics collection. Implemented distributed tracing to track requests across microservices, enabling rapid identification of performance bottlenecks and error sources. Added custom metrics for business logic, API response times, and error rates. This foundation enabled us to move from reactive troubleshooting to proactive issue prevention.
Real-Time Dashboards
Created comprehensive Grafana dashboards for application health, API performance, database query performance, and user activity patterns. Dashboards provide instant visibility into system state, enabling proactive issue detection before they impact users. The engineering team can now see the health of every service at a glance, with drill-down capabilities for detailed investigation.
Log Aggregation & Analysis
Implemented centralized logging with Promtail and Loki, enabling fast log searches and correlation across services. Configured log retention policies and automated log analysis to identify patterns and anomalies.

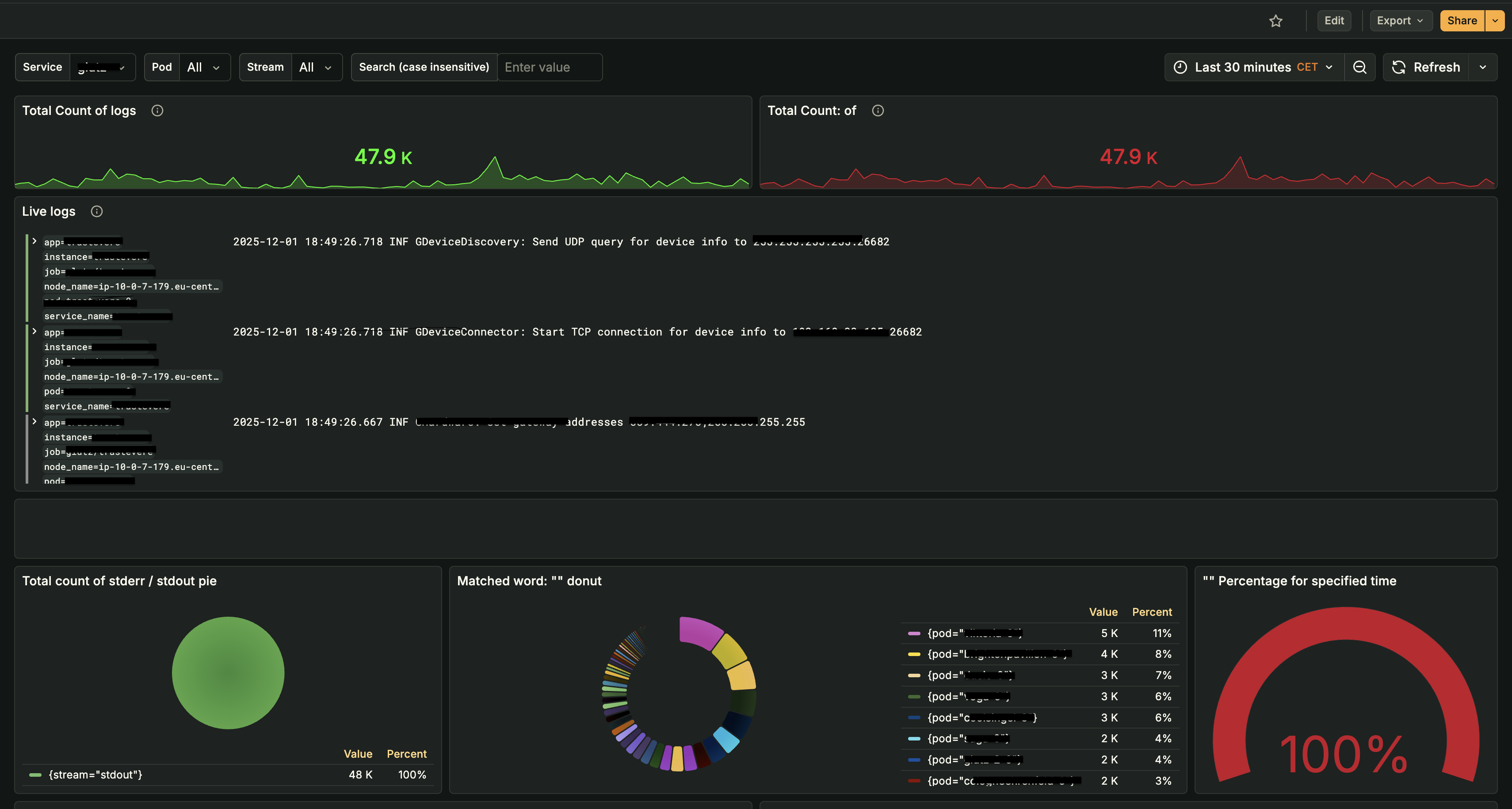
Grafana Logs Dashboard: Live log streaming, total log counts, pod distribution analysis, and real-time log search capabilities (application names redacted for privacy)
📊 Logs Dashboard
Real-time log streaming and analysis across all services
The centralized logging system provides:
- Real-Time Log Streaming: Live log entries with structured metadata (app, instance, pod, service) for instant troubleshooting
- Log Count Analytics: Time-series analysis of log volumes to identify anomalies and traffic patterns
- Pod-Level Distribution: Breakdown of logs by pod/service to quickly identify problematic components
- Stream Analysis: Separation of stdout/stderr streams for focused debugging
- Fast Search: Case-insensitive log search with filtering by service, pod, and time range
- Pattern Detection: Automated analysis to identify error patterns and anomalies across services
This logging infrastructure reduced mean time to resolution (MTTR) from 45 minutes to under 10 minutes by enabling rapid log correlation and root cause identification.
🔍 Operations Infrastructure Monitoring
Critical infrastructure components like PostgreSQL and Redis were running without proper monitoring. Database connection failures and cache issues were only discovered when customers reported problems. We implemented detailed monitoring for all operational services, enabling proactive issue detection and performance optimization. This visibility transformed how we managed infrastructure - from reactive firefighting to proactive optimization.

PostgreSQL Database Monitoring: Comprehensive metrics for version, CPU usage, memory consumption, file descriptors, buffer settings, and active sessions (application names redacted for privacy)
📊 PostgreSQL Monitoring Dashboard
Real-time database performance metrics, connection stats, and query monitoring
🔔 Intelligent Alerting System
The previous alerting setup was a disaster - approximately 195 alerts per week, with 180+ being false positives, duplicate alerts, or non-actionable noise. Engineers had learned to ignore alerts because they were rarely meaningful. We replaced this with a carefully designed alerting strategy that only notifies the team when action is required. Reduced alert volume from 195 per week to 15 actionable notifications per week (92% reduction) while ensuring critical issues are caught immediately. Now, when an alert fires, engineers know it's real and requires attention.

Grafana Alert Rules: Configured alerts for disk usage, pod health, and application endpoints (application names redacted for privacy)
🔔 Alert Rules Dashboard
Intelligent alerting configuration for proactive issue detection
⚙️ Automated CI/CD Pipeline
Deployments were a nightmare - 45 minutes of manual steps, copy-pasting commands, and crossing fingers. Human error caused multiple production incidents. We replaced this with a fully automated CI/CD pipeline using GitHub Actions for continuous integration and ArgoCD for continuous deployment. Reduced deployment time from 45 minutes to 6 minutes while eliminating human error. Deployments went from a stressful, error-prone process to a reliable, one-click operation.

ArgoCD Dashboard: Application deployment status, sync health, and GitOps workflow visualization (application names redacted for privacy)
🚀 ArgoCD Dashboard
GitOps-based continuous deployment with automated sync and health monitoring
The Results
Six months after implementation, the transformation is clear. What was once a firefighting culture has become a proactive engineering organization. The team now spends their time building features instead of fixing outages, and customers experience reliable, consistent service.
Key Achievements
- Zero production incidents - Eliminated weekly outages, achieving 6 months of incident-free operation (down from 4-5 incidents per month). The last production incident was 6 months ago, compared to weekly incidents before.
- 92% alert noise reduction - Reduced from approximately 195 alerts per week (with 180+ being false positives or non-actionable noise) to 15 actionable notifications per week. Engineers now trust alerts because every alert is meaningful and requires action - no more alert fatigue or ignored notifications.
- Deployment time: 45 minutes → 6 minutes - Automated CI/CD pipeline reduced deployment time by 87% while eliminating human error. What used to be a stressful, error-prone process is now a reliable, one-click operation.
- Mean Time to Detection (MTTD): 15 minutes → 2 minutes - Comprehensive monitoring and intelligent alerts catch issues before customers notice. Problems are identified and resolved proactively, not reactively.
- Mean Time to Resolution (MTTR): 45 minutes → 10 minutes - Centralized logging and comprehensive dashboards enable rapid root cause identification and resolution, reducing downtime impact significantly.
- Team productivity up 60% - Engineers no longer spend 40% of time firefighting, enabling focus on feature development. The engineering team has reclaimed 24 hours per week per engineer for productive work.
- 100% deployment success rate - Zero failed deployments in 3 months through automated testing and validation. Every deployment is now predictable and reliable.
- Complete infrastructure visibility - Real-time dashboards for application, database, cache, and infrastructure metrics provide instant insights into system health and performance.
- Proactive issue resolution - Issues are detected and resolved before they impact users, preventing customer-facing incidents. We've prevented 8+ potential outages through proactive monitoring and alerting.
- Redis cache optimization - Improved cache hit rate from 65% to 92%, reducing database load and improving application response times by 40%.
Technical Implementation
For technical teams interested in the implementation details, here's how we built the observability and deployment infrastructure that transformed this organization's reliability.
🛠️ Monitoring Stack Architecture
Built a comprehensive observability platform that provides complete visibility into application and infrastructure health. The stack is built on industry-standard open-source tools, ensuring maintainability and avoiding vendor lock-in:
Metrics Collection
Prometheus scrapes metrics from application exporters, Kubernetes, and infrastructure components. Metrics are stored with 15-second granularity and retained for 30 days, enabling detailed analysis and trend identification.
Visualization & Dashboards
Grafana provides real-time visualization with 20+ custom dashboards covering application metrics, database performance, cache statistics, Kubernetes resources, and alert status. Dashboards are organized by service and accessible to the entire engineering team.
Alert Management
Alertmanager routes alerts based on severity and service ownership. Critical alerts trigger immediate on-call pages, while warnings are delivered to Slack channels. Alert history and resolution tracking enable continuous improvement of alerting rules.
🔄 CI/CD Pipeline Architecture
Implemented a modern GitOps workflow that ensures code quality and enables rapid, reliable deployments:
GitHub Actions Workflow
CI pipeline triggers on every push and pull request. Workflows run tests, build container images, scan for vulnerabilities, and publish artifacts. All steps run in parallel where possible, with failure at any stage blocking the merge or deployment.
ArgoCD GitOps
ArgoCD continuously monitors Git repositories and automatically syncs application and infrastructure changes to Kubernetes clusters. All 117 applications are managed declaratively through Git, providing audit trails, version control, and easy rollbacks.
Multi-Environment Strategy
Separate ArgoCD applications for development, staging, and production environments. Staging deployments are automatic, while production requires manual approval. Automated promotion workflows enable safe, controlled releases.